Walegaset
IoT energy monitoring for solar battery installations
Walegaset is a full-stack IoT energy monitoring platform built for solar battery installations in South Africa. Raspberry Pi edge devices auto-detect and collect operational metrics from SCG batteries via RS-232 serial protocol and generic inverters via HID, uploading through an MQTT pipeline to EMQX with TLS encryption.
Data flows through Apache Kafka with 5 dedicated topics (logger, cell, balancer, kWh, fault) into InfluxDB for time-series storage. A Django web application serves both a REST API with JWT authentication and server-rendered dashboards via HTMX, featuring hierarchical multi-tenant permissions from system-wide access down to individual site level.
A standout feature is bidirectional MQTT communication: operators can send commands (restart, update, reboot, status checks) directly to field devices from the dashboard, with results tracked in real time. The fault alerting system sends immediate Telegram notifications with detailed battery diagnostics.

Screenshots
A closer look at the application

Dashboard with site overview cards, battery banks, and device status

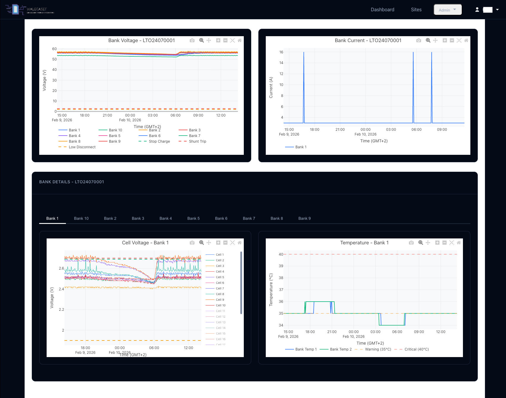
Site drilldown with battery serial details, bank-level voltage and temperature monitoring

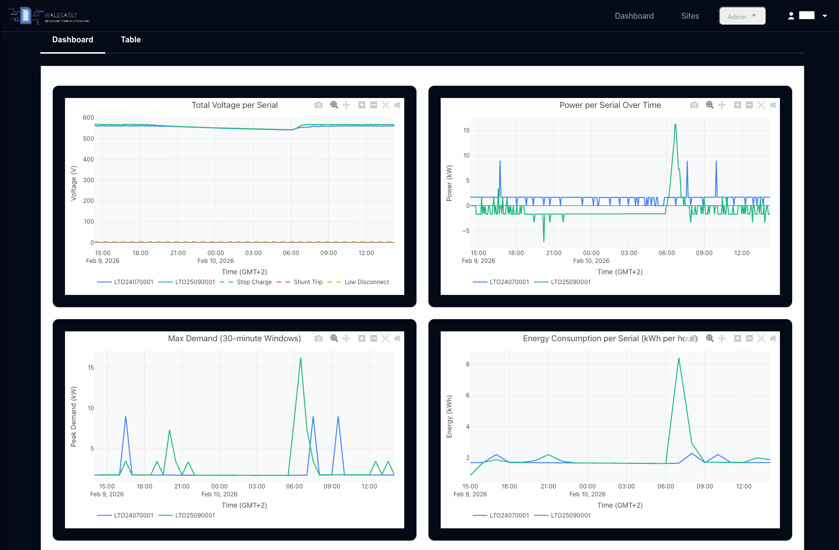
Telemetry charts: voltage, power, max demand, and energy consumption over time

Bank-level detail with per-cell voltage and temperature charts
The Challenge
Solar battery installations need cell-level monitoring using proprietary protocols, bidirectional device control, and real-time fault alerting across sites with unreliable connectivity.
System Architecture
How the system is structured from edge to interface
1,000+ Messages/Minute
Connection pool architecture with 1-3 dynamic workers achieving 100x throughput improvement.
14 ArgoCD Applications
Declarative GitOps on GKE with Cloudflare Tunnel ingress, automated sync, and rollback.
Automated Fleet Updates
Ansible-driven updates over Tailscale VPN with automatic rollback on failure.
Engineering Decisions
Why we chose specific technologies and patterns
Tech Stack
Technologies and tools powering this project
Interested in a project like this?
We build custom platforms tailored to your business needs. Let us know how we can help.
Probably Computers